Introdução#
Bem-vindo à documentação do Administrador Manager-UI, a interface web desenvolvida para gerenciar o seu marketplace. Este guia proporcionará acesso a todas as funcionalidades disponíveis na aplicação, permitindo a administração eficiente e organizada de seus produtos, pedidos e loja.
Conta e Notificações#
Ao realizar o login na aplicação, no canto superior direito da tela, você encontrará o ícone de sino, que exibe as notificações do sistema. Além disso, ao clicar nos três pontos, terá acesso às configurações do perfil, onde pode atualizar seus dados pessoais ou modificar a senha na aba de segurança. A opção para sair do sistema (logout) também está disponível nesse menu.
Selecionar marketplace#
É possível escolher o marketplace desejado. Ao selecionar um marketplace específico, todas as opções e configurações pertinentes a ele serão carregadas automaticamente.
Dashboard#
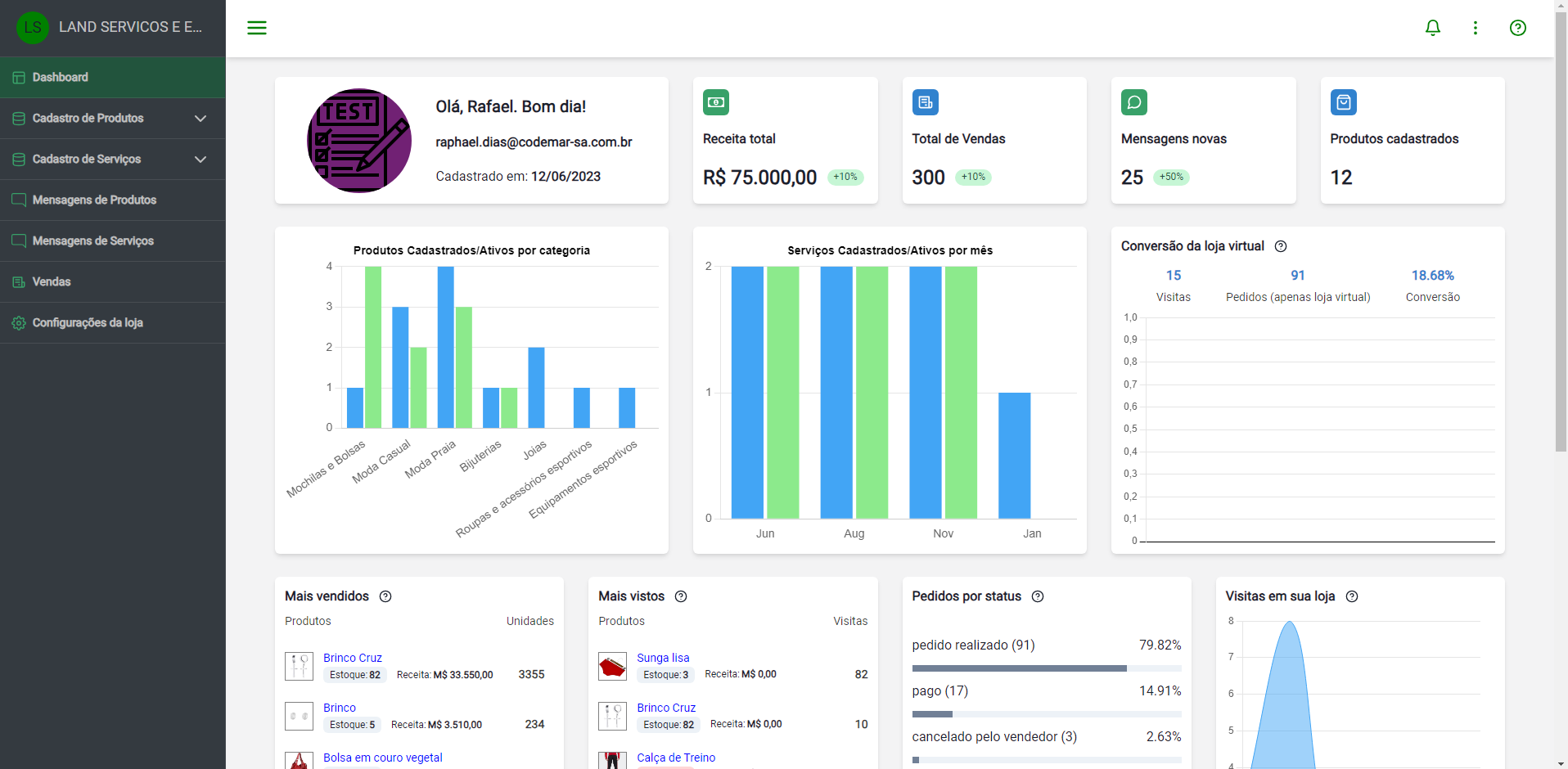
O Painel oferece uma visão abrangente de suas atividades comerciais, englobando informações cruciais, como seus dados, mensagens, Receita Total, Total de Vendas, Mensagens Novas e Produtos Cadastrados.
Adicionalmente, você terá acesso a gráficos elucidativos que apresentam:
- Distribuição de Produtos Cadastrados/Ativos por Página.
- Evolução Mensal dos Serviços Cadastrados/Ativos.
- Taxa de Conversão na Loja Virtual.
- Destaque para os Produtos Mais Visualizados/Vendidos.
- Análise de Pedidos conforme o Status.
...entre outras opções de análise e acompanhamento.

Principais funcionalidades#
Além dos gráficos interativos e informativos que proporcionam uma visão rápida das estatísticas mais relevantes sobre as suas vendas, a aplicação oferece as seguintes opções de gerenciamento:
-
Vendas: Nesta seção, é possível acessar todas as transações realizadas no marketplace, permitindo filtrar por status de pedido, nome e e-mail do comprador, entre outros critérios. Além disso, há a capacidade de selecionar as vendas de um determinado lojista.
-
Marketing: Nesta categoria, o usuário tem controle total sobre o gerenciamento de banners, mídia, newsletters para o marketplace, além de cupons e vitrines para os produtos. Isso possibilita decisões cruciais, como a definição de cupons aplicáveis a produtos ou departamentos específicos, a escolha dos produtos a serem exibidos nas vitrines, a determinação dos banners a serem utilizados na página inicial do marketplace e no aplicativo, e a exploração de outras funcionalidades essenciais.
-
Produtos: Nesta área, é possível adicionar, editar e remover produtos do marketplace, bem como gerenciar as categorias e subcategorias de cada produto, permitindo a organização clara e intuitiva dos itens.
-
Serviços: Nesta seção, é possível cadastrar e acompanhar os serviços oferecidos pelo marketplace, garantindo uma visão completa dos serviços disponíveis.
-
Departamentos e Categorias: Aqui, é possível gerenciar as categorias e subcategorias de cada departamento, possibilitando a organização clara e intuitiva dos departamentos.
-
Marcas e Modelos: Nesta seção, é possível gerenciar marcas e modelos, permitindo a criação, edição e exclusão de marcas ou modelos existentes.
-
Lojas: Aqui, é possível cadastrar e gerenciar os vendedores dos produtos no marketplace, proporcionando uma visão completa dos vendedores e garantindo a integridade dos dados.
-
Clientes: Nesta seção, é possível visualizar todos os clientes cadastrados no marketplace e atualizar as informações de cada cliente, garantindo acesso às informações mais recentes.
-
Acessos: Nesta área, é possível adicionar, editar e remover grupos e administradores responsáveis por executar ações cadastradas no marketplace. Isso proporciona uma visão completa e assegura a integridade dos dados.
-
Configurações do Marketplace: Além das funcionalidades mencionadas anteriormente, há a flexibilidade de realizar ajustes no marketplace. Isso inclui a alteração de termos de política de troca, a configuração de métodos de pagamento, a definição de opções de envio, a configuração de canais de atendimento e a exploração de outras configurações disponíveis. Recomenda-se revisar todas as configurações e realizar ajustes de acordo com as preferências.
Guia de Uso#
A seção Guia de Uso compreende instruções detalhadas para cada uma dessas seções, acompanhadas de vídeos ilustrativos que demonstram a utilização da tela. Esses recursos visuais foram desenvolvidos para auxiliá-lo a explorar e aproveitar ao máximo as funcionalidades do Manager-UI.